728x90
6월 15일 정도에 테스트넷에서 막 돌리기 시작했던 밸리데이터의 로그를 확인해보니 리더를 배정받은 것을 확인할 수 있었다.
[2022-06-15T07:34:29.431317460Z INFO solana_core::replay_stage]
E6ALR99bKvV45JiwKJtgCyDe7EZdAfYPhWaSd3Lw4d2c reset PoH to tick 8771473408 (within slot 137054271).
My next leader slot is 137839336
그런데 이때는 ledger 용량이 다 차서 삭제를 하면서, 그 당시 있었던 테스트넷 이슈 해결을 위한 재시작 옵션을 추가하고 돌리느라 밸리데이터가 안정적으로 돌지 못했던 것 같다. 그래서 내가 배정받은 슬롯 때 밸리데이터가 delinquent 상태에 들어가 투표활동을 제대로 하지 못했는지 리더 슬롯에서 쫓겨났었다(ㅜㅜ)
[2022-06-21T00:19:45.834420846Z INFO solana_core::replay_stage]
Haven't landed a vote, so skipping my leader slot
그래서 커뮤니티에 조언을 구해 필요하지 않은 옵션을 삭제해서 밸리데이터가 더 안정적으로 돌아가는 걸 확인한 뒤 다시 리더를 배정받아 관찰해보았다.
예전에는 Active Stake 를 약 100 SOL 정도만 해두었는데 빨리 배정받고 싶어서 350 SOL 로 늘렸다. 그런데도 리더로 배정받는데 한참 걸렸고,
UTC로 7월 3일 밤에 배정을 받아 UTC 7월 8일 새벽에 내가 배정받은 리더 슬롯을 지난 것을 확인했다.
배정받았던 슬롯은 140227532~140227535 4개다.
- 리더 배정 로그
[2022-07-03T22:15:38.004416765Z INFO solana_core::replay_stage]
E6ALR99bKvV45JiwKJtgCyDe7EZdAfYPhWaSd3Lw4d2c reset PoH to tick 8937599680 (within slot 139649994).
My next leader slot is 140227532
- 리더 로그
[2022-07-08T02:08:34.702654188Z INFO solana_core::replay_stage]
LEADER CHANGE at slot: 140227532 leader: E6ALR99bKvV45JiwKJtgCyDe7EZdAfYPhWaSd3Lw4d2c.
I am now the leader
[2022-07-08T02:08:35.766179089Z INFO solana_metrics::metrics]
datapoint: replay_stage-new_leader slot=140227535i leader="E6ALR99bKvV45JiwKJtgCyDe7EZdAfYPhWaSd3Lw4d2c"
[2022-07-08T02:08:36.116192926Z INFO solana_metrics::metrics]
datapoint: leader-slot-start-to-cleared-elapsed-ms slot=140227535i elapsed=347i
- 리더 해제 로그
[2022-07-08T02:08:36.140107010Z INFO solana_core::replay_stage]
E6ALR99bKvV45JiwKJtgCyDe7EZdAfYPhWaSd3Lw4d2c reset PoH to tick 8974562304 (within slot 140227535).
I am not in the leader schedule yet
[2022-07-08T02:08:37.431375314Z INFO solana_core::replay_stage]
LEADER CHANGE at slot: 140227536 leader: 7heQNXEtxSv3wV8sNbuQsDN5xNGbbpLvHGiyXuJxEf7n.
I am no longer the leader
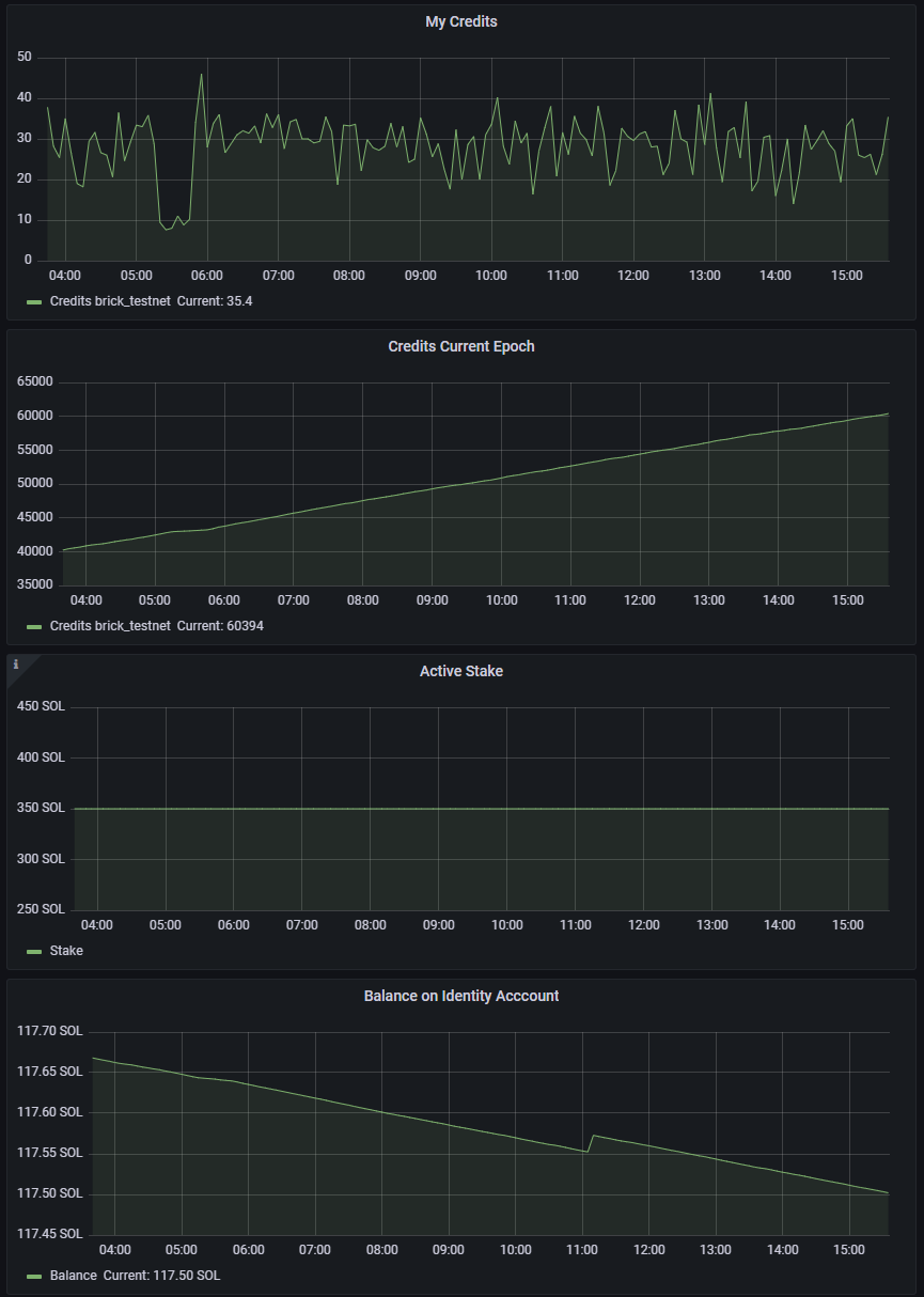
모니터링 GUI (Grafana)
* Last 12 hours view

- leader slots 4개 배정
- 배정받은 slot 때 정상적으로 돌아갔기에 현재 epoch에서의 skiprate는 0

- 투표비를 지불하는 Identity Account의 잔액이 leader slot을 배정받았던 시간대에 조금(0.02SOL) 늘어났던 것을 확인할 수 있다.
* 투표에 대한 보상은 에포크가 끝난 후 vote account 에 쌓인다.
'Solana > Validator - 실행 (devnet & testnet)' 카테고리의 다른 글
| [Solana Testnet] Validator 실행 시 주요 파일 & 커맨드 (1) | 2022.09.19 |
|---|---|
| [Devnet] 솔라나 밸리데이터 실행기 4 - 6일차 모니터링(Grafana) (0) | 2022.01.17 |
| [Devnet] 솔라나 밸리데이터 실행기 3 - telegraf, InfluxDB, Grafana로 모니터링하기 (0) | 2022.01.10 |
| [Devnet] 솔라나 밸리데이터 실행기 2 - 슬랙 웹훅 사용해 watchtower 및 vallidator 다운 알림 보내기 (0) | 2022.01.10 |
| [Devnet] 솔라나 밸리데이터 실행기 1 - cli로 모니터링 (0) | 2022.01.07 |